Nota
O acesso a esta página requer autorização. Pode tentar iniciar sessão ou alterar os diretórios.
O acesso a esta página requer autorização. Pode tentar alterar os diretórios.
Trabalhos de streaming que não produzem resultados ou resultados inesperados geralmente precisam de solução de problemas. A extensão de código do Visual Studio para o Azure Stream Analytics integra diagramas de trabalho, métricas, logs de diagnóstico e resultados intermediários para ajudá-lo a isolar rapidamente a origem de um problema. Você pode usar o diagrama de tarefas enquanto testa sua consulta localmente para examinar o conjunto de resultados intermediário e as métricas para cada etapa.
Depurar uma consulta usando o diagrama de trabalho
Um script do Azure Stream Analytics é usado para transformar dados de entrada em dados de saída. O diagrama de tarefas mostra como os dados fluem de fontes de entrada, como Hubs de Eventos ou Hub IoT, por meio de várias etapas de consulta para coletores de saída. Cada etapa de consulta é mapeada para um conjunto de resultados temporário definido no script usando uma WITH instrução. Você pode exibir os dados, bem como as métricas de cada etapa de consulta em cada conjunto de resultados intermediário para encontrar a origem de um problema.
Nota
Este diagrama de trabalho mostra apenas os dados e as métricas para testes locais em um único nó. Ele não deve ser usado para ajuste de desempenho e solução de problemas.
Iniciar testes locais
Use este Guia de início rápido para saber como criar um trabalho do Stream Analytics usando o Visual Studio Code ou exportar um trabalho existente para um projeto local. As credenciais de entradas e saídas são preenchidas automaticamente para trabalhos exportados.
Se quiser testar a consulta com dados de entrada locais, siga estas instruções. Se você quiser testar com entrada ao vivo, configure sua entrada para a próxima etapa.
Abra o arquivo de script .asaql e selecione Executar localmente. Em seguida, selecione Usar entrada local ou Usar entrada ao vivo. O diagrama de trabalho aparece no lado direito da janela.
Ver a saída e o conjunto de resultados intermédios
Todas as saídas de trabalho são exibidas na janela de resultados no lado inferior direito da janela Visual Studio Code.

Selecione a etapa de consulta para navegar até o script. Você é automaticamente direcionado para o script correspondente no editor à esquerda. O resultado intermediário aparece na janela de resultados no lado inferior direito da janela Código do Visual Studio.

Ver métricas
Nesta seção, você explora as métricas disponíveis para cada parte do diagrama.
Selecione a guia Métricas ao lado da guia Resultado no lado inferior direito da janela Código do Visual Studio.
Selecione Trabalho na lista suspensa. Você pode selecionar qualquer espaço vazio em um nó gráfico para navegar até as métricas de nível de trabalho. Essa exibição contém todas as métricas, que são atualizadas a cada 10 segundos quando o trabalho está em execução. Você pode selecionar ou desmarcar as métricas no lado direito para visualizá-las nos gráficos.

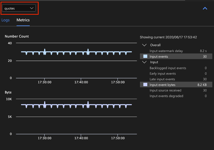
Selecione o nome da fonte de dados de entrada na lista suspensa para ver as métricas de entrada. A fonte de entrada na captura de tela abaixo é chamada de aspas. Para obter mais informações sobre métricas de entrada, consulte Métricas de trabalho do Azure Stream Analytics.

Selecione uma etapa de consulta no diagrama de trabalho ou selecione o nome da etapa na lista suspensa para ver as métricas de nível de etapa. O atraso da marca d'água é a única métrica de etapa disponível.

Selecione uma saída no diagrama ou na lista suspensa para ver as métricas relacionadas à saída. Para obter mais informações sobre métricas de saída, consulte Métricas de trabalho do Azure Stream Analytics. Não há suporte para coletores de saída em tempo real.

Ver registos de diagnóstico
Os logs de diagnóstico de nível de trabalho contêm informações de diagnóstico para fontes de dados de entrada e coletores de saída. Quando você seleciona um nó de entrada ou de saída, somente os logs correspondentes são mostrados. Não há logs mostrados se você selecionar uma etapa de consulta. Você pode encontrar todos os logs no nível do trabalho e pode filtrar os logs por gravidade e tempo.

Selecione uma entrada de log para ver a mensagem inteira.

Outros recursos do diagrama de tarefas
Você pode selecionar Parar ou Pausar na barra de ferramentas, conforme necessário. Quando o trabalho estiver pausado, você poderá retomá-lo da última saída.

Selecione Resumo do trabalho no canto superior direito do diagrama de trabalho para ver as propriedades e configurações do seu trabalho local.

Limitações
Executar trabalho localmente com a função JavaScript só é suportado no sistema operacional Windows.
As funções do Azure Machine Learning não são suportadas.
Apenas as opções de entrada na nuvem têm suporte a políticas de tempo, enquanto as opções de entrada local não.
Próximos passos
- Guia de início rápido: criar um trabalho do Stream Analytics usando o Visual Studio Code
- Explore o Azure Stream Analytics com o Visual Studio Code
- Testar consultas do Stream Analytics localmente com dados de exemplo usando o Visual Studio Code
- Testar trabalhos do Azure Stream Analytics localmente com entrada ao vivo usando o Visual Studio Code