Pubblicazione di agenti e analisi delle relative prestazioni

Completato

Dopo aver creato il contenuto dell'agente, è necessario pubblicarlo per consentire ai clienti di interagire. È possibile rendere disponibili gli agenti pubblicati su più piattaforme e canali. Prima di poter aggiungere un agente ai canali, interagire con esso o consentirne l'uso ai membri del team, è necessario pubblicare l'agente almeno una volta. Ad esempio, è possibile distribuire un agente su siti Web aziendali, applicazioni per dispositivi mobili e piattaforme di messaggistica come Microsoft Teams o Facebook.

La pubblicazione degli agenti dopo l'implementazione di modifiche garantisce inoltre che i clienti interagiscano sempre con i contenuti più recenti dell'agente. Ad esempio, se gli orari di apertura del punto vendita dell'organizzazione cambiano, dopo aver modificato appropriatamente l'argomento Store Hours è necessario pubblicare di nuovo l'agente nel portale di Microsoft Copilot Studio. Dopo aver pubblicato nuovamente l'agente, il contenuto aggiornato viene usato da tutti i canali per cui l'agente è configurato.

Sicurezza

Prima di pubblicare l'agente, occorre configurare le impostazioni di sicurezza e di autenticazione. Queste impostazioni garantiscono non solo che gli utenti siano in grado di accedere ai dati nell'agente, ma anche che i dati possano essere distribuiti successivamente ai canali necessari. Le impostazioni di sicurezza sono disponibili selezionando Impostazioni > Sicurezza. Sono disponibili tre opzioni per configurare l'autenticazione nell'agente.

  • Nessuna autenticazione: non è richiesta alcuna autenticazione; l'agente può essere usato pubblicamente su qualsiasi canale.

  • Autenticazione con Microsoft: usa l'autenticazione Microsoft Entra ID in Microsoft Teams, Power Apps o Microsoft 365 Copilot per autenticare gli utenti. L'agente è disponibile sui canali Teams e Power Apps. Si tratta dell'impostazione predefinita.

  • Autenticazione manuale: configurare l'autenticazione Azure Active Directory o OAuth 2. L'agente è disponibile su qualsiasi canale.

Sicurezza di livello aziendale

Microsoft Copilot Studio fornisce inoltre solide misure di sicurezza per gli amministratori dei tenant, offrendo loro un maggiore controllo sugli agenti all'interno dei tenant senza ostacolare l'adozione da parte dei creatori. Ad esempio, gli agenti richiedono l'autenticazione utente per impostazione predefinita e le trascrizioni delle loro conversazioni non sono accessibili ai creatori di agenti.

Gli amministratori del tenant possono inoltre visualizzare un elenco completo di log di audit di Microsoft Copilot Studio, tra cui report sull'utilizzo a livello di tenant, sulle scorte (compreso il supporto API) e sull'igiene del tenant (violazioni della prevenzione della perdita dei dati, DLP, e agenti inattivi) in Microsoft Purview.

Per visualizzare questi registri, gli amministratori devono accedere al portale per la conformità di Microsoft Purview. Dal menu a sinistra selezionare Soluzioni e scegliere Esplora tutto. Dalla pagina Home di Soluzioni selezionare Controllo in Principale.

Nota

Per altre informazioni sul tipo di informazioni registrate e per una migliore comprensione dei campi controllati, consultare la documentazione Visualizzare i log di audit di Copilot Studio.

Fatturazione e utilizzo nell'interfaccia di amministrazione

Gli amministratori di sistema e agenti possono esaminare i dettagli della fatturazione e dell'utilizzo nell'interfaccia di amministrazione di Power Platform. Usando questi dati, possono identificare e documentare in che modo i team all'interno della propria organizzazione usano Microsoft Copilot Studio.

Per visualizzare le informazioni sull'utilizzo e sulla fatturazione di Copilot Studio, accedere all'interfaccia di amministrazione di Power Platform e accedere alla scheda Licenze dal menu di spostamento a sinistra. Dal riquadro Licenze visualizzato a sinistra selezionare Copilot Studio.

Nella prima sezione della scheda Riepilogo per Copilot Studio sono disponibili collegamenti per:

  • Acquisto di licenze per la capacità: reindirizza l'utente al portale di amministrazione per le richieste di licenza.
  • Gestione dei piani di fatturazione: reindirizza l'utente alla scheda di gestione Piani con pagamento in base al consumo.
  • Gestione dei messaggi: apre un pannello laterale che visualizza lo stato di un ambiente selezionato, la capacità allocata e i messaggi consumati.
  • Gestione delle sessioni: apre un pannello laterale che visualizza lo stato di un ambiente selezionato, la capacità allocata e le sessioni consumate.
  • Download del report di riepilogo: scarica un report sui messaggi Copilot Studio consumati del tenant.

Vengono quindi visualizzati i suggerimenti per i piani di fatturazione, necessari quando si usano gli agenti in un'impostazione di produzione e per il monitoraggio dell'utilizzo. Segue un riepilogo della capacità che mostra sia i conteggi dei messaggi con pagamento in base al consumo che la capacità prepagata. Al di sotto di questo si trovano i grafici della capacità dei messaggi e delle sessioni che evidenziano le tendenze di consumo e l'utilizzo per prodotto. Infine, nella parte inferiore della pagina viene visualizzata la sezione Utilizzo messaggi per ambiente, che mostra l'utilizzo totale prepagato e con pagamento in base al consumo per ambiente singolo e per tutti gli ambienti.

La scheda Ambienti permette di selezionare un ambiente specifico da gestire. Una volta selezionato, l'area e il tipo di ambiente vengono visualizzati nella parte superiore della pagina. Facendo clic sul collegamento Gestisci piani di fatturazione si viene reindirizzati alla scheda di gestione dei piani con pagamento in base al consumo. Al centro della pagina sono visualizzati i dati sulla capacità e sul consumo dei messaggi dell'ambiente per prodotto e il consumo dei messaggi per risorsa. Selezionando la scheda Capacità sessioni viene visualizzata la capacità delle sessioni assegnate e il relativo consumo.

Pubblicazione di un agente

Quando si è pronti per pubblicare l'agente, selezionare il pulsante Pubblica nel riquadro di spostamento superiore. Durante il processo di pubblicazione viene effettuata una verifica dell'agente alla ricerca di eventuali errori. La pubblicazione dell'agente richiede in genere alcuni minuti. Quando la pubblicazione ha esito positivo, nella parte superiore della pagina viene visualizzato un banner verde indicante che l'operazione è riuscita. Se vengono rilevati errori, viene visualizzato un messaggio nell'applicazione.

Prima che l'agente venga distribuito nei diversi canali che lo usano, si può decidere di acquisire commenti e suggerimenti da altri membri del team. Quando si pubblica un agente per la prima volta, è possibile renderlo disponibile in un sito Web dimostrativo. È possibile indicare l'URL del sito Web demo ai membri del team o agli stakeholder per consentire loro di provare l'agente. Il vantaggio di questo sito è che offre un'esperienza diversa rispetto al test dell'agente effettuato durante il processo di progettazione. L'esperienza del test dell'agente ha il solo scopo di consentire agli autori dell'agente di testarlo. Pertanto, il collegamento al sito Web demo aumenta il pool di utenti che possono testare e fornire commenti sull'esperienza complessiva con l'agente.

Per aggiungere un agente al sito Web dimostrativo, selezionare il collegamento al sito inCondividi il tuo agente. Questa pagina Web mostra come appare l'agente a un utente che accede alla pagina Web reale. Il canvas dell'agente si trova in basso. È possibile interagire inserendo del testo nella finestra o selezionando una frase iniziale dalle opzioni disponibili.

Nota

Per aggiungere l'agente a un sito Web demo, è necessario impostare l'opzione Autenticazione dell'agente su Nessuna autenticazione.

Dopo aver pubblicato l'agente, è possibile iniziare a distribuirlo su altri canali. Canali su cui è possibile pubblicare l'agente includono i canali di telefonia, i siti Web, Facebook, Slack, Line, GroupMe e altro ancora.

Per altre informazioni, consultare pubblicazione dell'agente su altri canali.

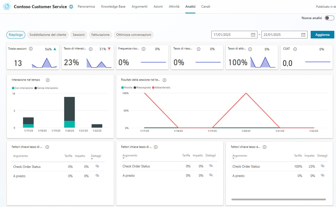
Analisi delle prestazioni dell'agente

Dopo che l'agente è stato distribuito e i clienti hanno iniziato a interagire, è possibile accedere alle statistiche relative all'agente. Si può accedere a queste informazioni tramite la scheda Analisi del riquadro di spostamento laterale. Questo riquadro fornisce indicatori di prestazioni chiave (KPI) che mostrano:

  • Il volume di sessioni gestito dall'agente

  • L'efficacia con cui l'agente è riuscito a interagire con gli utenti e a risolvere i problemi

  • Tassi di escalation verso i creatori di agenti

  • E tassi di abbandono durante le conversazioni.

È inoltre possibile trovare informazioni sulla soddisfazione del cliente a livello di KPI nella scheda Soddisfazione del cliente.